All the data that will be shown here are fictitious and used for demonstration purposes only.
A “service port” in an OLT (Optical Line Terminal) is a logical or virtual interface used to manage and configure the network services offered to end users in a PON (Passive Optical Network) network.
Identifying and Configuring Services:
Traffic Segregation:
Network Policy Management:
Monitoring and Diagnostics:
When an end user connects to the PON network, the OLT associates that connection with a specific service port. This service port is configured with parameters that determine how that user's traffic will be handled. For example, a service port can be configured to:
When logging into the system, the first screen we see is the following.

Then, in the navigation bar found at the top of the screen, we will select the option Authorized ONUs.

It will redirect the user to the screen where all authorized ONUs are listed.

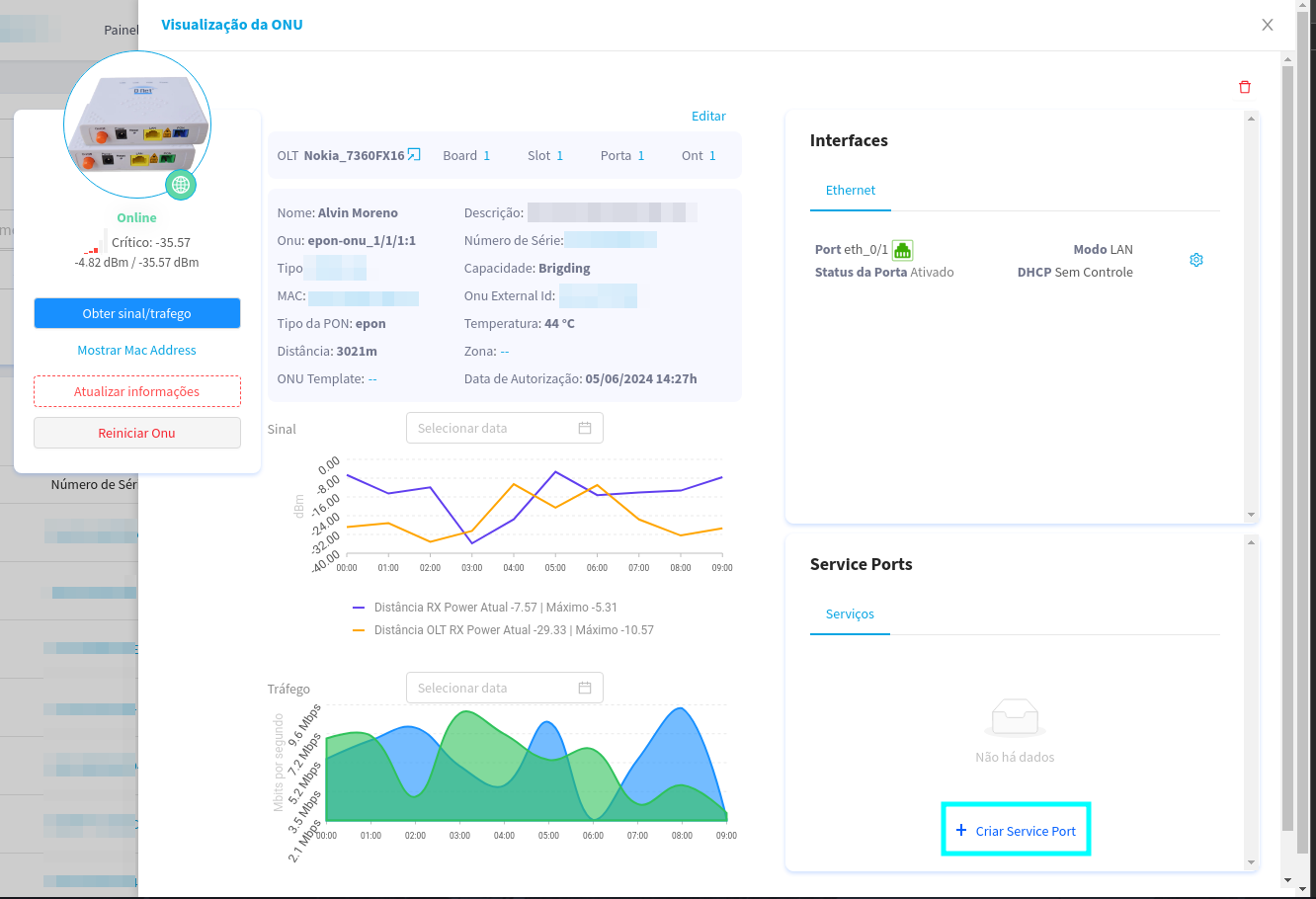
In this case, we will select the “customer” UN Alvin Moreno.
Upon clicking, a side panel will open with information from the selected UN.

Here, we will click on the button highlighted in blue, to begin the process of adding a new Service Port.
When you click on the button highlighted in the image above, a modal will open with the following information

Next, we will select the VLAN to associate with the OLT, commonly associated with a Line Profile.

In this case, let's select VLAN 1010
Here, we select the User VLAN, also known as the Costumer VLAN, this is the VLAN that is associated with the client side. In many cases, it's the same VLAN that's associated with the OLT.

In this case, we will also select VLAN 1010
Here, you can select an SVLAN, or Service VLAN, in which case it's a VLAN configured as a specific type of data transport service.

This option is optional, so it's not mandatory.
At this time, we can select the Transform Tag, which is responsible for encapsulating data to transmit data from the OLT's internal network to the external Ethernet network.

The most common use of the transform tag is the translate option.
+ Default:
- It refers to the default configuration of a device.
- Default VLAN (ID 1) is the initial VLAN for all ports on a switch.
+ Translate:
- The process of changing the ID of one VLAN to another.
- Used to map different VLANs to different parts of the network.
+ Translate and Add:
- Add a VLAN tag to an unlabeled frame, or add a second tag to an already labeled frame.
- Used in Q-in-Q networks to encapsulate client VLANs in provider VLANs.
+ Transparent:
- Device forwards Ethernet frames without changing their VLAN tags.
- Typical of switches in bridge or transparent mode.
After those, we just need to click on the button of OKAY to 'create' the service port.

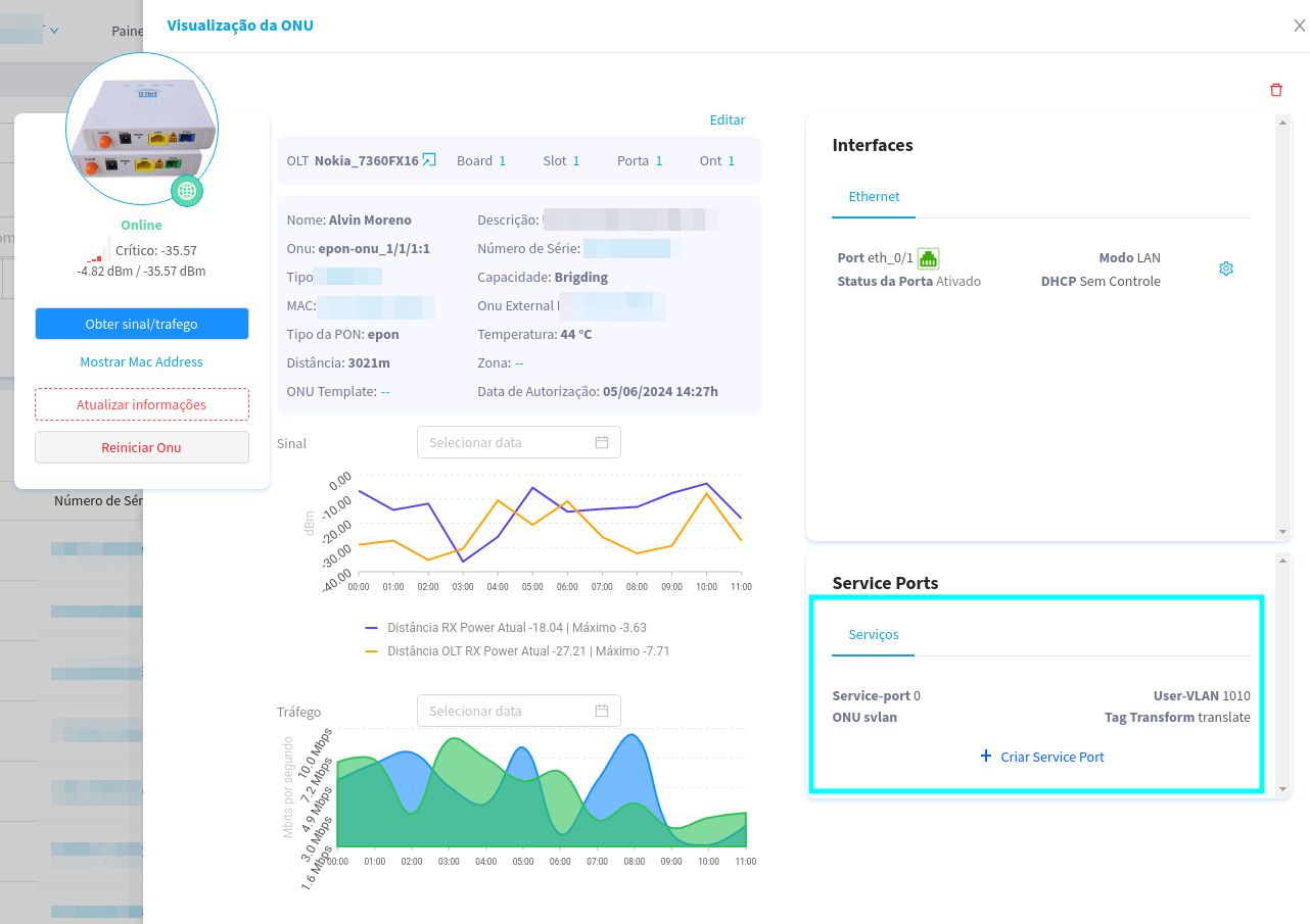
Here, as we can see, the Service port was created, however for it to be used, we need to link it to a Network interface, as we will see in the next steps.

On the screen, we start by clicking on the blue gear, which is next to the eth port, it can be seen that it is in LAN mode.

When clicking on the gear, the following modal will open, where we will select the Mode of access for that demonstration.

Here, we select the native Access Mode VLAN, notice that there is only one VLAN available. That VLAN is the one associated with the Service Port that we just created!

We select the VLAN and move on to the next step.
Here we can choose how DHCP will be configured, in this example we will use ISP control

Operation:
Advantages:
Disadvantages:
Uncontrolled DHCP refers to a network environment where there is no active DHCP server, meaning devices do not receive automatic network settings. Instead, network settings must be assigned manually.
Operation:
Advantages:
Disadvantages:
UN DHCP refers to the way in which the ONU, which is a device used in fiber optic networks (FTTH - Fiber to the Home), acts as the DHCP server for the customer's local network. In this scenario, the ONU provides IP addresses and other network settings to customer devices.
Operation:
Advantages:
Disadvantages:
| DHCP Mode | Network Control | Automatic Configuration | Suitable For|
|---------------------|-------------------------|-------------------------|--------------|
| ISP DHCP | ISP | Yes | End customers who prefer ISP simplicity and management |
| DHCP Without Control | Client | No | Small networks or environments that require full control over IPs |
| UN DHCP | Client (with ISP support) | Yes | Clients using FTTH that need easy configuration and control of the local network |
Now, to confirm the link between the Service Port and the interface, it is only necessary to click on the OKAY.

Now that the Service Port is linked to an Interface, it's ready to use.

This completes the creation of a Service Port manually.