Here you will find information regarding Additions/Amendments/Corrections from version 1.2.1-beta.
Additions
- 1 - Approved ZTE-C600 (Firmware 1.2.2) view and provisioning.
- 2 - Implemented soft delete in ONU TYPE.
- 3 - Implemented SNMP commands to collect data from ONUS.
- 4 - Added separate rows in the bull to capture different types of data, respecting the request time of each OLT.
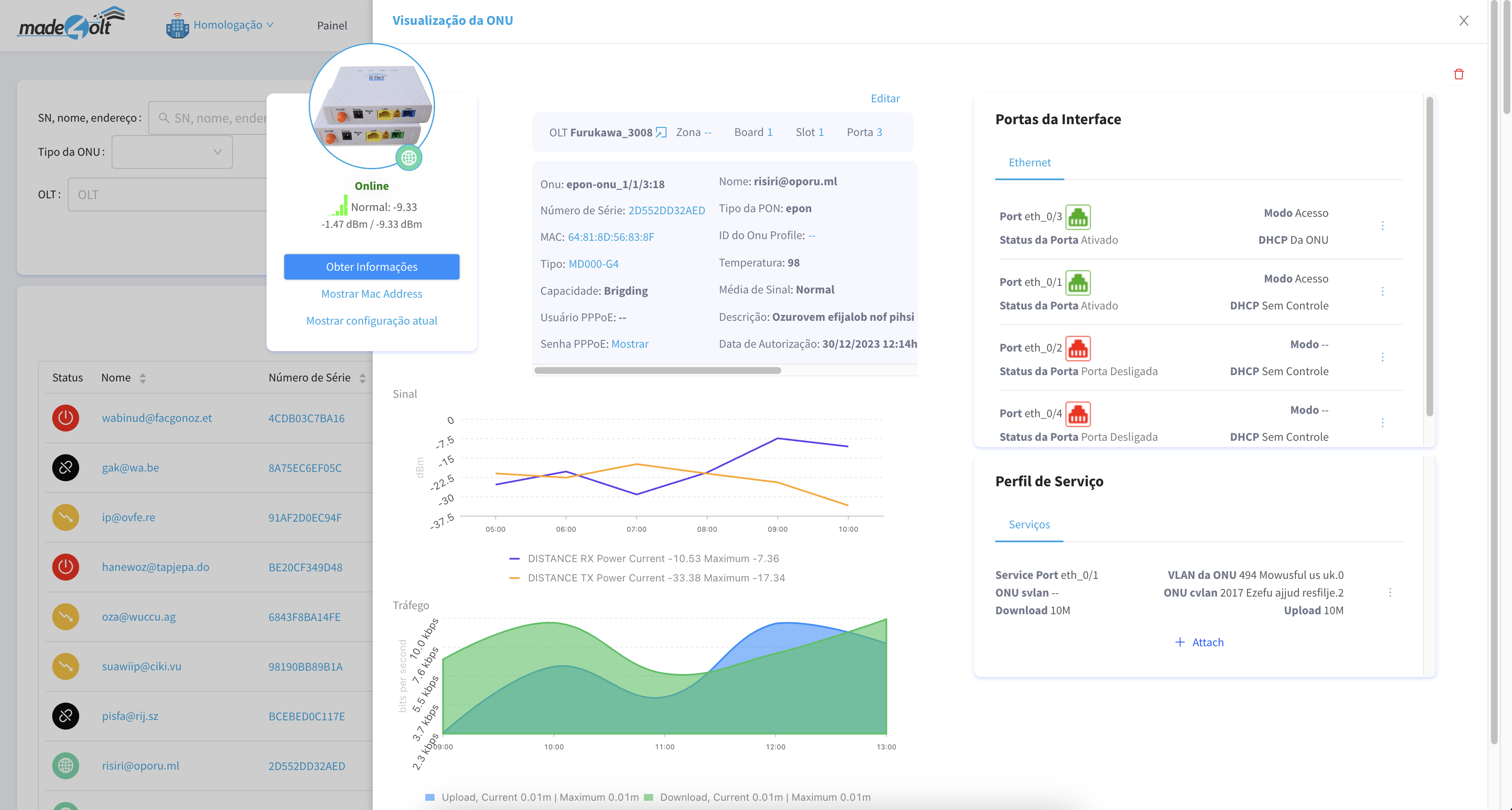
- 5 - Added image to the ONUS

Amendments
- 1 - Changed ONus details screen

- 2 - Optimization in the database, creating index for the tables.
- 3 - Changed the ONUS business rule when it does not receive a signal from it, leaving SmartOLT the same
- 4 - Possibility to load Slots/Pons/Ports individually via SNMP

Corrections
- 1 - The focus of this sprint was on correcting the values and status of the ONUs in production